| Deployments |
|
| Epics/JIRA |
|
| Code/PR's |
|
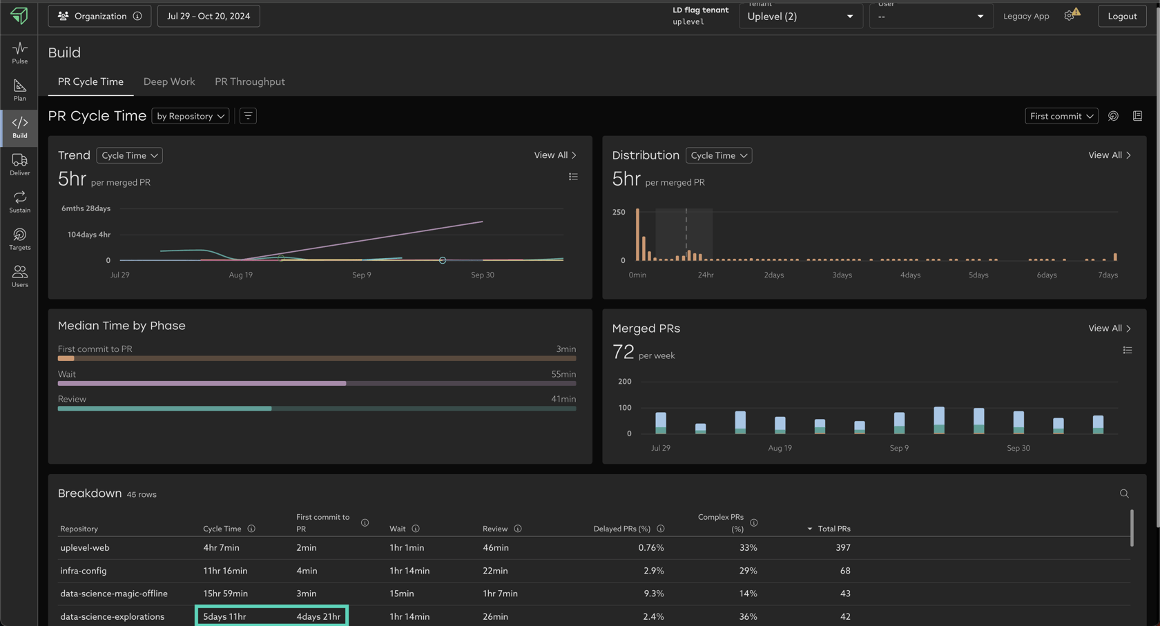
PRs are the smallest chunks of work in your organization. Measuring how quickly these aggregations of work move through the process, can give you a high fidelity view into velocity.
Uplevel's Build Tab provides a drill-in experience for Code/PR velocity. Let's use it to find some opportunities for improvement below.

There are 3 toggles in the Build Tab that you can use to look for opportunities:

Your goal is to look for "unevenness" across the data, which allows you to begin targeted, data-driven investigations.
Overlaying your context on top of the Uplevel data is key, as only you know all the different ways of working in your organization, and what levels of unevenness may or may not be appropriate.
In the below example, for the same group of people and set of dates, altering the group by, filter, and start time inputs uncovers different opportunities to increase velocity:






Exactly the same as with Cycle Time earlier, your goal is to look for "unevenness" across the data, which allows you to begin targeted, data-driven investigations.
Overlaying your context on top of the Uplevel data is key, as only you know all the different ways of working in your organization, and what levels of unevenness may or may not be appropriate.


There are no toggles/filters/group by options in Deployment Frequency today. Identical to the examples above, you can explore the Breakdown table at the bottom of the drill-in page to look for unevenness across teams.